با خرید سرور OVH فرانسه، زیرساختی قدرتمند و قابل اعتماد برای میزبانی وبسایتها و راهاندازی کسبوکارهای آنلاین در اختیار خواهید داشت.
چرا VPS فرانسه؟
سرور مجازی فرانسه به دلیل کیفیت شبکه، زیرساخت پیشرفته و استانداردهای سختگیرانه دیتاسنترهای اروپایی، یکی از انتخابهای مطمئن برای میزبانی پروژههای حرفهای محسوب میشود. فرانسه از نظر موقعیت جغرافیایی در مرکز اروپا قرار دارد و همین موضوع باعث میشود اتصال به کاربران اروپایی با پینگ پایین، سرعت بالا و پایداری قابلتوجه انجام شود.
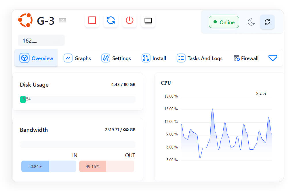
تمامی پلنهای VPS فرانسه در پیشتاز VPS با منابع اختصاصی، امکان ارتقا، دسترسی Root و کنترل کامل ارائه میشوند. همچنین نصب سیستمعامل دلخواه، تحویل سریع، شبکه پایدار و پشتیبانی حرفهای باعث میشود کاربران بدون نگرانی بتوانند پروژههای خود را روی زیرساخت فرانسه اجرا و مدیریت کنند. اگر به دنبال سرویسی هستید که هم از نظر کارایی و هم از نظر کیفیت شبکه قابل اعتماد باشد، سرور مجازی فرانسه میتواند پاسخگوی نیازهای شما باشد.


























